Trading Copilot built on a structured market framework
Market State, Market Internals, and Options Flow — unified into a single real-time decision panel.
Available for ES & NQ futures.



Is the flow with you — or against you?
Market State confirms your thesis — it doesn't generate one.
Near-term flow supports upside follow-through.
If your idea is long, the environment confirms it.
Near-term flow supports downside follow-through.
If your idea is short, the environment confirms it.
Control is shifting — direction isn't settled.
Wait for clarity or apply stricter criteria.
No clear dominance — conditions are mixed or quiet.
Your setup must stand on its own.
How traders use Market State
Confirm
Trade with greater confidence when flow aligns with your thesis.
Conflict
Reduce size or wait when flow contradicts your direction.
No Conviction
In TRANSITION or NEUTRAL states, avoid forcing trades.
Market State is a confirmation layer — manage entries and exits with your own levels.
Is the move supported?
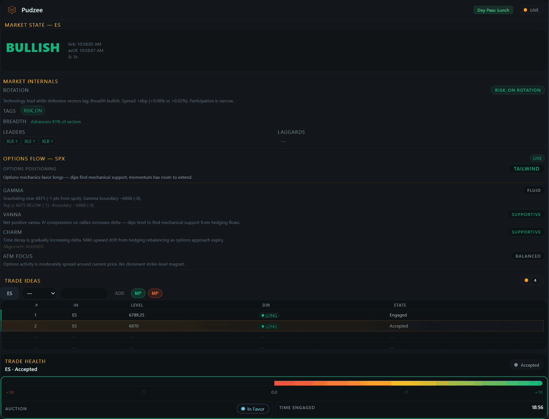
Price can break out. Without participation, it fails. Market Internals reveals whether the move has real support — in real time.

Rotation
RISK-ON / DEFENSIVE / MIXED — shows where capital is flowing.
Breadth
BULLISH / BEARISH / MIXED — measures sector participation and conviction.
Leaders
Sectors pulling the market higher — live ranking by strength.
Laggards
Sectors dragging behind — warns when participation is thinning.
Confirms or challenges what Market State is communicating.
What is the options market telling you?
Live options data — gamma, vanna, and charm — distilled into a clear, actionable posture.

Options Positioning
TAILWIND / HEADWIND / PINNED / OPEN / MIXED — composite read across all options Greeks.
Gamma
PINNED / ANCHORED / FLUID — shows whether hedging is concentrating price or allowing expansion.
Vanna
ACCELERANT / SUPPORTIVE / STABLE / HEADWIND — indicates whether IV dynamics are aiding or resisting price direction.
Charm
SUPPORTIVE / SUPPRESSIVE / MUTED — shows whether time decay is driving dealers to buy back hedges or unload.
ATM Focus
CONTESTED / BALANCED / DISPERSED — reveals whether positioning is concentrated at current levels or skewed to OTM strikes.
Where the framework meets your trade.
Track your trade idea against live context — Market State, Internals, Options Flow, and auction pressure — all in one place.

Trade Health Dial
A real-time strength gauge — Weak, Developing, or Strong. Built on a volatility envelope that calibrates dynamically to current conditions.
Acceptance & Rejection
The system detects when your idea is being accepted (manage or scale) or rejected (respect the stop). No ambiguity.
Auction Cadence Monitoring
Low-level auction pressure is continuously evaluated relative to your position — supporting, against, or neutral.
Disciplined Idea Allocation
Each pass includes a predefined number of trade ideas — encouraging selectivity over overtrading.
Day Passes. Structured Access.
Choose your session. Trade within a defined framework window.
09:30–10:30 ET (60 min)+30 min free — launch complimentary
- Market State
- Market Internals
- Options Flow— launch complimentary
- 3 Trade Ideas
- Trade Health
09:30–12:00 ET (150 min)+30 min free — launch complimentary
- Market State
- Market Internals
- Options Flow
- 6 Trade Ideas
- Trade Health
09:30–16:15 ET (Full session)
- Market State
- Market Internals
- Options Flow
- 9 Trade Ideas
- Trade Health
Pass Block Utilization (PBU): Your first block of 20 passes is included with your first purchase. Additional blocks are $99 per 20 passes.
Frequently Asked Questions
Does Pudzee Copilot give buy/sell signals?
No. Pudzee Copilot provides contextual framework reads — not signals, alerts, or trade calls. You bring the thesis; the system evaluates it.
Does this replace my trading strategy?
No. Copilot is a confirmation layer. You supply your entry thesis, levels, and risk management — the framework evaluates whether the environment supports it.
What do the Market State labels mean?
Bullish and Bearish indicate directional flow support. Transition means control is shifting. Neutral means no clear dominance — your setup stands alone.
What do Market Internals show?
Market Internals track sector rotation, breadth, and leadership dynamics in real time. They reveal whether participation is broad or narrow — context your chart alone can't provide.
How does Options Flow add edge?
Options Flow reads gamma, vanna, and charm exposure from live options data. It tells you whether the options market is likely to amplify or dampen the current move — a layer most retail traders never see.
What causes a trade idea to be accepted or rejected?
The Volatility Envelope derives acceptance and rejection criteria from current volatility and structural inputs — dynamically calibrated, not fixed.
What does the Trade Health dial measure?
Trade Health synthesizes auction cadence and price behavior relative to your position into a strength gauge: Weak, Developing, or Strong.
What happens if I don't use my credits?
Unused credits expire when your pass ends. Each pass has a fixed time window — use your credits within that session or they're forfeited.